随着计算机威廉希尔官方网站 的高度发展和船舶自动化水平的不断提高,船舶自动化威廉希尔官方网站 不断向全船综合自动化阶段发展,各类导航、监控、管理系统都被运用于船舶中。
在船舶自动化中,机舱自动化尤为重要,其中的主机、发电机组、舵浆、离合器、空压机等重要设备对船舶的正常航行有着非常重要的作用。目前,对船舶自动化的要求已不仅仅局限于局部的、单一的、独立的监控和管理,而是对大范围、多层次、集中式的监控系统提出了更高的要求,其中船舶机舱监控系统和电站管理系统,视频监控系统以及船、岸通讯系统的融合,是船舶机舱自动化未来发展的趋势。
如图1所示,系统结构由两部分组成:岸上部分和船上部分。由于船上物理环境恶劣,震动大、温度高、湿度高,为保证网络的可靠性,需采用有线网络连接方式组成一个局域网,组网方式为以太网。岸上部分也组成一个网络,并和互联网相连,可供远端客户浏览查看。

系统处理结构是分布式的,通过基于子系统的平等接入方式进行系统集成。其核心思想是提供一个开放的平台,在该平台上可以运行各种应用系统。系统由上层的管理网和下层的现场控制网组成。下层现场控制网的各个设备子系统以平等的方式接入。上层管理网络运行高性能的系统集成、数据库和各种应用系统。各设备子系统的实时运行数据通过下层现场控制网传输到对应的网关,由该网关将数据处理/转换后发送到上层的管理网络,然后存储在系统集成共享数据库中。管理网络通过装有系统核心调度程序的多功能工作站对各子系统实现统一管理、监控及信息交换。应用子系统包括对船舶内各种设备机电设备的自动化监控,如火警、消防、液位、阀门状态、动力、照明和航行等,同时提供网络支持能力,实现对数据、语言、图形、图像等信息的接收和发送。
为保证整个监控系统的安全性和可靠性,系统网络应采用实时交互方案。为保证整个系统的可维护性和可扩展性,系统采用如图2所示的分布式结构。
系统结构设计包括网络拓扑结构、通信协议、网关的软硬件设计等各个方面。在进行系统设计时,应充分考虑各子系统的集成问题,从系统的可扩展性出发,用国际标准化的Ethernet和CAN总线组成双层网络,并在这两种网络中分别加入冗余设计,形成一种双冗余的网络信息平台。在船舶上设置网络时应首先考虑环境特点,由于船舶具有振动、摇摆等特点,在设计时要突出可靠性,环形拓扑结构在网络出现故障时仍能自行重构,保证系统安全可靠。由于光纤传输的是光信号,两端的电源相对隔离,有效地解决了光纤两端电源和地线对设备可能造成的严重威胁,同时传输光纤具有对电磁和射频干扰抑制能力,信号在传输过程中不受电磁和射频噪声的影响。
系统功能实现
系统要求实现:船舶机舱各设备的实时监控及故障报警功能。分布式数据库查询和存储。利用数据融合威廉希尔官方网站 实现智能故障诊断。有线网络与无线网络的结合。无线网络实现监控数据以及视频图像和语音的大数据量信息传输。
根据系统功能要求,将功能实现分为如图3所示的多个模块。各模块功能如下:
数据采集模块:负责信号的采集、转换以及信号的输入/输出,经由局域网与计算机通信,最后经过初次处理存入实时数据库。
数据查询模块:主要根据查询项目和查询时间,动态提供各重要参数的历史值查询。
实时监控模块:不停地从实时数据库中取得实时数据,动态显示各设备的运行参数,通过监控界面,实时了解各设备的运行状况。
管理功能模块:管理授权用户的登录,高级权限的用户拥有一般用户所没有的权限,如进行报警参数的设定操作等,从而保证了系统的保密性和安全性。
趋势图查看模块:根据所选日期和时间段,动态显示任意时间内的趋势曲线,使得操作人员对于机舱参数的变化情况一目了然。
故障诊断模块:实时检测机舱各部件发生的故障,并对故障原因、故障频率和故障的危害程度进行分析、判断,并给出必要的解决措施。
其它功能模块:包括报表的生成和打印、对数据库管理、帮助等信息。
人机交互子系统
系统的人机界面设计规范,主菜单设置方便操作,分画面操作及转换灵活,所有功能选择均可通过屏幕软件按钮直接完成。系统界面采用亚控king graphics来设计。其特点是界面美观,与用户交互能力强,用户的浏览体验自然。功能完善,集成已有的性能计算公式和方法,对结果数据的预测准确。信息的交互、采集、分析和处理效率高,能够有效访问和使用数据库。预留扩展接口,方便进行升级、整合和扩展。
界面的组成包括:
主界面窗体:如图4所示,所有子系统在主界面上清晰显示,便于进入各子系统查看。
机舱设备监控窗体:可快捷搜索查询需要查看的状态参数,内置报警系统,在设备出现故障时,自动弹出故障设备和相应的应对措施。
历史曲线查询窗体:可根据需求自动设定时间长度,选取需要的时间片段内的数据,生成实时曲线或历史曲线,并可生成相应的报表。
应急事件处理窗体:按船舶系统分类,搜集整理包含应急事件概况、分析和处理的船舶应急事故处理数据库,便于查找任何系统的应急事故资料。
机损事故处理、预防性检查、安全防范、环境保护、应急处理,每种情况下又按机舱主要设备进行划分。
维修清单窗体:根据公司和相关船舶法规的要求,整理出机舱所有维修内容表,只要运行该窗体,就可以自动调出所有应该维修管理的内容,可生成报表方便维修处理。当完成相应维修管理后,可以在系统中进行确认标记。
视频监控窗体:实时传送船上的现场情况并加以监视,使用视频服务器模块,将interwetten与威廉的赔率体系 的视频图像进行实时压缩并发布到网络上,计算机可对其进行图像的存储、编辑和报警输出,并根据现场的情况来指挥调度,还可通过网络同时传达到各个相关职能部门。
船岸一体化子系统
船岸一体化的目标是建立一个船岸一体化信息广域网和船岸一体化的信息交换、监控和管理平台。在此平台上可以实现船岸信息的实时共享和交互,进而实现对各种船舶(船队)的实时监控,提高管理层的调度、经营和决策能力;同时也可以大幅度提高船舶航运安全性和保障港口海上交通安全,进一步提高港口的运输能力。因此,船岸一体化是船舶自动化威廉希尔官方网站 发展的高级阶段,也是船舶运输威廉希尔官方网站 和物流电子商务威廉希尔官方网站 发展的方向。
船岸一体化信息平台着重于对舰船运作过程的有关信息进行传输、接收、存取、变换和反馈,并不断对有关过程进行调整和优化。它是一个大范围、多层次、多变量、结构复杂和功能综合的大系统。单船系统通过海事卫星通信系统,以单船作为一个节点,进入船岸一体化通信网,实现船岸一体化管理。船岸一体化信息平台的总体管理架构采用分级架构、集中管理的形式,即实现跨地区多网域的分级舰船体系架构。管理员可在总部对各地分支机构所属的舰船进行集中统一管理,各地分支机构也可对所拥有的舰船实施本地化管理。该架构具有良好的可扩展性和可伸缩性,能很好地适应舰船规模扩大或新增管理节点,支持分布式架构,实现分级管理。系统采用集中监控方式,从一个监测平台可同时监测多达上千艘舰船设备及其各种关键参数。在实现威廉希尔官方网站 上采用基于Web威廉希尔官方网站 的B/S架构,系统的维护和升级都十分方便。
工业数据库子系统
为确保系统的可靠性及数据的不间断采集(如图5所示),上位机采用双机冗余的连接方式。主机和从机通过TCP/IP网络连接,正常情况下主机处于工作状态,从机处于监视状态,从机通过网络从主机获取实时数据和报警信息,完成数据的热备份;一旦主机发生异常,从机会在很短时间内取代主机,完全实现主机的功能;当主机修复重启后,从机又会自动把主机丢失的历史数据和实时数据拷贝给主机,然后重新处于监控状态。
数据库要求能够长期存储机舱监控设备的所有数据,既可以方便地查看实时数据,又能随时调出历史数据,并支持各种查询如SQL语句查询。为缩短开发周期,结合实际项目需求,本工业数据库采用亚控KingHistorian并采用双机热备的形式,因而具有如下特点。
高效管理数据:使用计算机、应用数据库语言编制数据库系统对已有资料和档案进行管理,以取代传统的人工、手写管理方式已经成为一种趋势。采用数据库系统对资料进行管理、归档、保存可以使日后对资料的查询、分析变得简便而快速,大量的节约人力和物力,并且可以提高准确性。动力装置监测分析系统数据库的建立,对船艇设备的检测、维修能起到方便、快捷的作用,尤其是对船艇设备应急抢修能节约时间、提高效率,从而减少损失和人力浪费。
预测船艇运行趋势:数据挖掘威廉希尔官方网站 是从数据中发现趋势或模式的高级过程,它的应用提高了数据分析的效率和深度,为故障预测提供了有力的手段。对于船艇装置的检测和维修有很好的辅助作用。将数据挖掘威廉希尔官方网站 应用在船艇装置状态监测与分析系统上,有利于用户直观地查看系统参数状态及其相关信息,方便检测和维修。
支持多种文件格式:船艇装置状态监测与分析系统支持多种文件格式,例如常用办公文件格式:MS Word、Excel、Powerpoint、Adobe pdf格式等。用户可以将这些格式的文件存入数据库中,也可以从数据库中读取存到硬盘上。
可扩充性:预留扩充功能的接口,方便以后扩展功能。
良好的显示界面:用户可以在屏幕提示下很快熟悉系统组成及功能,并可以轻松、直观、简便地完成对数据库的访问。
支持视频播放:KingHistorian数据库内置视频编码,接受现场层的视频数据,播放视频,可根据成本和实际需求随时添加。
机舱设备和监测点
船舶机舱综合监控系统近年来不断地进行着数字化、网络化的改造。船舶不同于其他系统 ,它长期远离陆地,需要高效率地完成任务,而对它的监控具有监控点多、被控量形式多、特定时间数据量大、工作条件恶劣(潮湿、高温、震动、噪声、电磁干扰)等特点,这就给设备的可靠性提出了较高要求。机舱各子系统可分类归纳如下:
推进系统:是船舶动力装置中最主要的部分,是船舶的推进核心,其中包括主机、传动设备、轴系和推进器,主机发出动力,通过传动设备及轴系驱动推进器产生推力,从而克服船舶航行阻力使之以某一航速航行。
启动系统:在柴油机动力装置中,压缩空气系统是保证船舶正常运行的不可缺少的动力源。
电站系统:包括副机、发电机与输配电设备等,担负着全船电力供应的任务,如果发电柴油机发生故障就会造成全船失电,危及船舶安全。
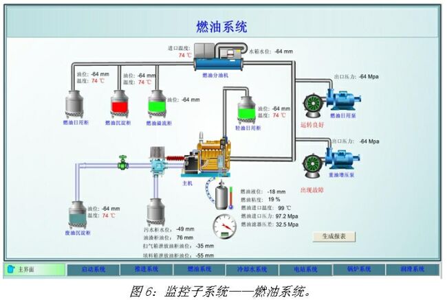
燃油系统:如图6所示,它是为主、副柴油机、锅炉等供应足够数量和一定品质的燃油,以确保船舶动力机械的正常运转。燃油系统一般由注入、储存、驳运、净化、供给和计量六个部分组成。但随着船舶尺度、类型和柴油机机型、所用燃油品种等不同,燃油系统的组成也有所差别。
润滑系统:用以供给柴油机动力装置运动部件的润滑和冷却所需的润滑油。滑油系统一般由滑油储存舱(柜)、滑油循环舱(柜)、滑油泵、净油设备(滤器、分油机)及滑油冷却器等组成,其组成形式依柴油机结构不同分为湿油底壳式和干油底壳式滑油系统。
冷却系统:为使受高温燃气和摩擦作用的柴油机部件保持稳定工作,必须对这些部件进行冷却。冷却系统的作用就是把冷却介质送到受热部件,将其多余的热量带走。船舶动力装置中使用的冷却介质主要有海水、淡水、滑油、燃油和空气等,其中最常用的是海水和淡水。
锅炉系统:供应蒸汽必须设置蒸汽锅炉。在柴油机船上,除了油轮以及采用废气透平发电机组需要数量较多和压力较高的蒸汽外,一般只需要适量的低压饱和蒸汽,所以这种蒸汽锅炉被称为辅助锅炉。辅助锅炉所产生的蒸汽经过管路、阀门及辅助机构等供至各用汽设备。蒸汽在各用汽设备中放出热量,温度降低变成凝水。其凝水流入热水井(凝水柜),再由给水泵吸出打入辅助锅炉内,形成蒸汽——凝水循环。根据船舶大小、种类和航行区域的不同,用汽设备有多有少,要求的压力也可能有所不同,分支线路有简有繁。在大型船舶上由于所需的蒸汽量大,故除设置一两台辅助锅炉外,还设有一台废气锅炉,以充分利用大功率柴油机所排出的废气热量,故管路阀件相应也要复杂。
消防压载水系统:压载水系统根据船舶营运的需要,对全船压载舱进行注入或排出,以调整船舶的吃水和船体纵、横向的平稳和安全的稳心高度,减小船体变形,避免引起过大的弯曲力矩与剪切力,降低船体振动等。
船底水及日用水系统:卫生水系统是保证船舶管理和船上人员生活所必需的上、下水道系统,上水道系统是供水系统,其任务是供给船上引用水、洗涤水、冲洗甲板的清水和舷外水;下水道系统是泻水系统,其作用是将厕所的粪便水,浴室、厨房等污水,甲板冲洗水、雨水等排泄至舷外。
应急和救生设备:船舶应急和救生设备是当船舶遇险时撤离乘员而在船上设置的专用设备及其附件的总称。
电子发烧友App











评论